Outils d'analyse de portefeuille

Bonjour,

Merci encore pour le fichier, c’est instructif.
Est-il possible de choisir dollars/euros ou faut-il faire le change Ă  la main ?
Car mes donnĂ©es sont faussĂ©es malheureusement sur mes prix d’achats.

Par ailleurs, trùs triste de voir que mon portefeuille n’est viable qu’à 68.2% ahah

Bonne journée,

1 « J'aime »

Bonjour,

Pour le moment, euro/dollar c’est du 1/1 dans l’application. Par contre, les valeurs retournĂ©es correspondent strictement Ă  l’actif sur Yahoo Finance.
Je vais essayer de travailler sur un correctif sur le sujet dĂšs que je le peux.

La note est informative et basĂ©e sur des critĂšres prĂ©cis. Elle sert principalement Ă  Ă©valuer l’impact positif ou nĂ©gatif de l’ajout d’un actif sur certains facteurs.

Merci en tout cas pour le retour.

F

Bonjour Ă  tous,

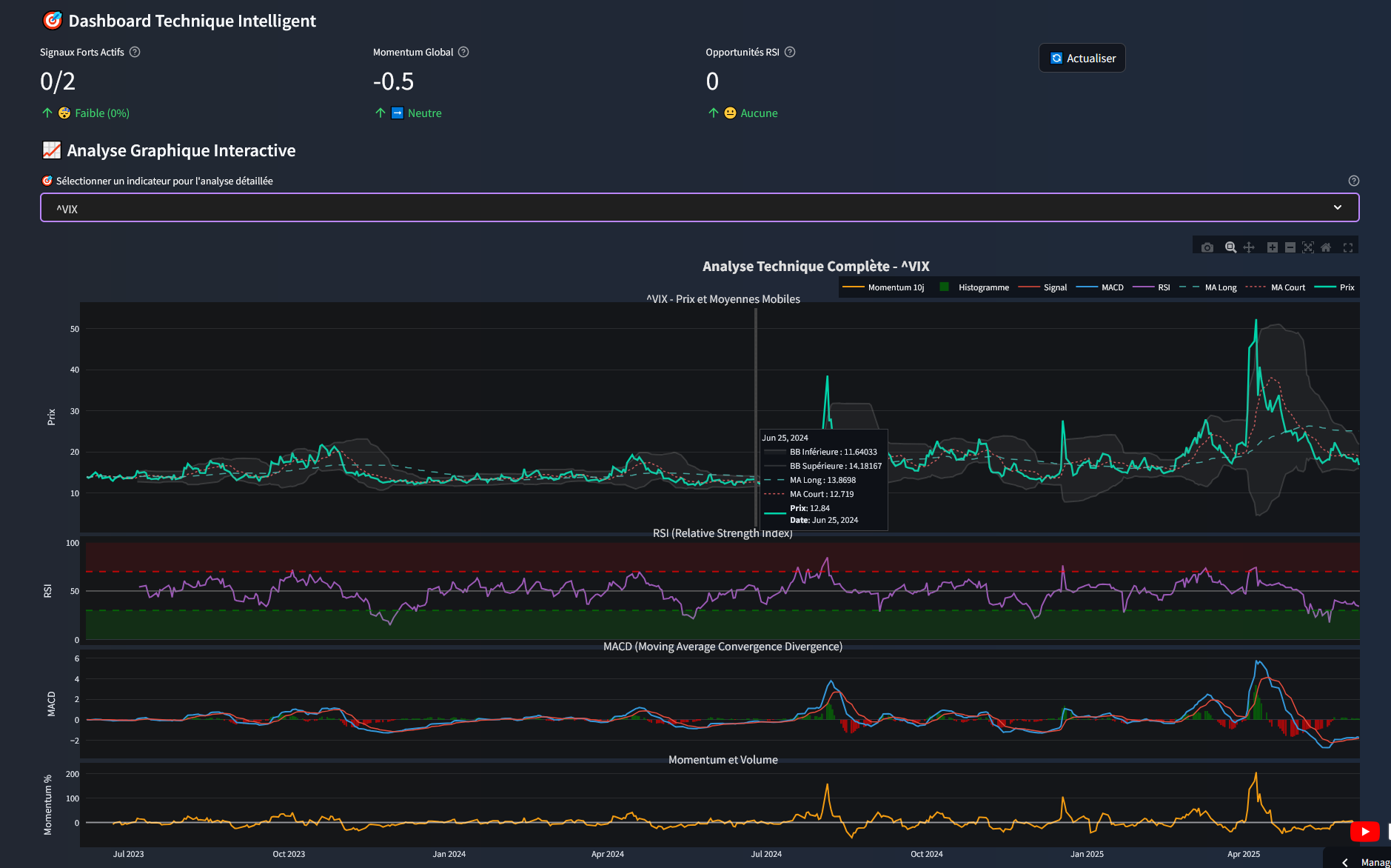
J’ai beaucoup travaillĂ© sur mon application pour intĂ©grer vos retours, besoins et envies. MĂȘme si ce n’est pas encore terminĂ©, en tout cas pour mes besoins. Pour ceux qui souhaitent l’essayer, envoyez-moi un mail Ă  [email protected]. Je rajouterai votre mail et vous recevrez une invitation. L’application est plus complĂšte, plus robuste et Ă  beaucoup de fonctionnalitĂ©s supplĂ©mentaires, notamment un onglet « Actions Â» qui permet de rĂ©cupĂ©rer et de visualiser un grand nombre d’informations sur celles-ci (ratios, signaux de trading, rĂ©gressions, actions en circulation, l’évolution des dividendes, avis technique, radar des forces, Analyse technique).

L’onglet CorrĂ©lation a un bug et est volontairement vide. Je verrai cela d’ici quelques semaines.
L’onglet Portefeuille a Ă©tĂ© revu et permet de faire de maniĂšre plus fine, plus robuste et plus propre la mĂȘme chose que l’ancienne application.





L’onglet Optimisation :



L’onglet PrĂ©vision :



L’onglet Analyse Macro :








La sidebar permet de rĂ©gler la majoritĂ© des paramĂ©trages de l’application et gĂšre les principales devises. Vous avez une mise Ă  jour des devises directement dans la sidebar.



J’oubliais, vous pouvez traiter les obligations et normalement tout ce qui existe. Il y a probablement des erreurs par-ci par-là, donc un grand merci à ceux qui me feront des retours.

Je ne serai pas trÚs disponible ces prochaines semaines (sans PC), mais je ferai de mon mieux pour vous répondre.
N’hĂ©sitez pas Ă  explorer, j’ai regroupĂ© de nombreux Ă©lĂ©ments dans des onglets.

Merci encore d’avance Ă  ceux qui prendront le temps de rĂ©pondre et de m’envoyer les erreurs ou problĂšmes qu’ils rencontrent (avec dĂ©tails svp).

A bientĂŽt.

PS : La partie OPEN AI n’est toujours pas fonctionnelle.













3 « J'aime »

Salut bravo pour le travail. Je découvre le poste que maintenant ayant été absent. Je vais le tester et je te ferai un retour sur ce post

1 « J'aime »

Superbe travail. Fais-toi embaucher par Finary
:melting_face:

1 « J'aime »

@Anthony130 @Yoann12
Merci pour vos remarques. Seule la v1 est encore en ligne actuellement, j’ai un peu (beaucoup) lĂąchĂ© l’affaire car peu de retours, mais surtout j’ai vu trĂšs, voire trop gros pour mes compĂ©tences. Je voulais vraiment un outil tout en un mais il y a tellement de cas particulier, d’interconnexions, de variables que je me perds dans tout le code. Il faudrait que je crĂ©e des petits outils sĂ©parĂ©s pour que ce soit maintenable. Je suis toujours preneur de retours, par contre.

1 « J'aime »

Merci :slight_smile:

Pas assez bon pour ça :=)
DĂšs que j’hĂ©berge mon petit outil de calcul de corrĂ©lation (encore un autre), un peu plus joli en React (plus avec streamlit), je ferai un poste sur le sujet.

Ton travail est vraiment trĂšs intĂ©ressant. J’aurais bien aimĂ© apportĂ© ma contribution si mes compĂ©tences en informatique me le permettait. Je m’interroge sur le fait de te faire aider par la communautĂ© github car ton projet ressemble de plus en plus Ă  une sorte de Linux de Finary
 Et je pense que ça peut intĂ©resser de nombreux contributeurs et contributrice libriste dans l’ñme. Est-ce que tu as dĂ©jĂ  essayĂ© de te rapprocher de la communautĂ© Cayas ? Bref comme tu dis peut-ĂȘtre que ce projet commence Ă  devenir trop gros pour une seule personne par contre il peut avoir un bel avenir au sein d’une communautĂ© de dĂ©veloppeurs plus Ă  mĂȘme de dĂ©velopper des forks.
AprĂšs c’est ton bĂ©bĂ© Ă  toi de voir. :wink:

2 « J'aime »

Hello,
Oui, c’est une idĂ©e. Je n’ai pas eu de contacts avec la communautĂ© Cayas, c’est quoi, qui d’ailleurs ?
C’est un de mes bĂ©bĂ©s, c’est vrai. J’ai un peu peur de le voir aller dans des directions qui ne me conviennent pas peut ĂȘtre. Mais tout est possible.

N’hĂ©site pas Ă  me contacter pour en discuter si tu le souhaites.

Fabrice

Bonjour Fabrice,
Je voulais essayer le logiciel avec mon portefeuille mais je n’ai toujours pas reçu le mail avec le lien du tĂ©lĂ©chargement.
Puis je te contacter par mail ?
Cordialement, Julien

Hello,
Je n’ai pas vu de demande, c’est curieux.
Oui, contacte-moi par mail Ă  [email protected].

A+

1 « J'aime »

Bonjour Fabrice, ton outil Ă  l’air franchement gĂ©nial, fĂ©licitation ! Je voulais l’essayer mais je n’ai toujours pas reçu le lien de tĂ©lĂ©chargement, est ce possible de te contacter Ă©galement sur ta boite mail ?

1 « J'aime »

Hello,
Envois moi un petit message sur [email protected] et je t’envois ça.

A+

PS : Merci pour l’encouragement.